5 分钟学会内网穿透
最近,在搞自己的一个项目。搭了一个 Micrometer+prometheus+grafana 的一个监控平台。
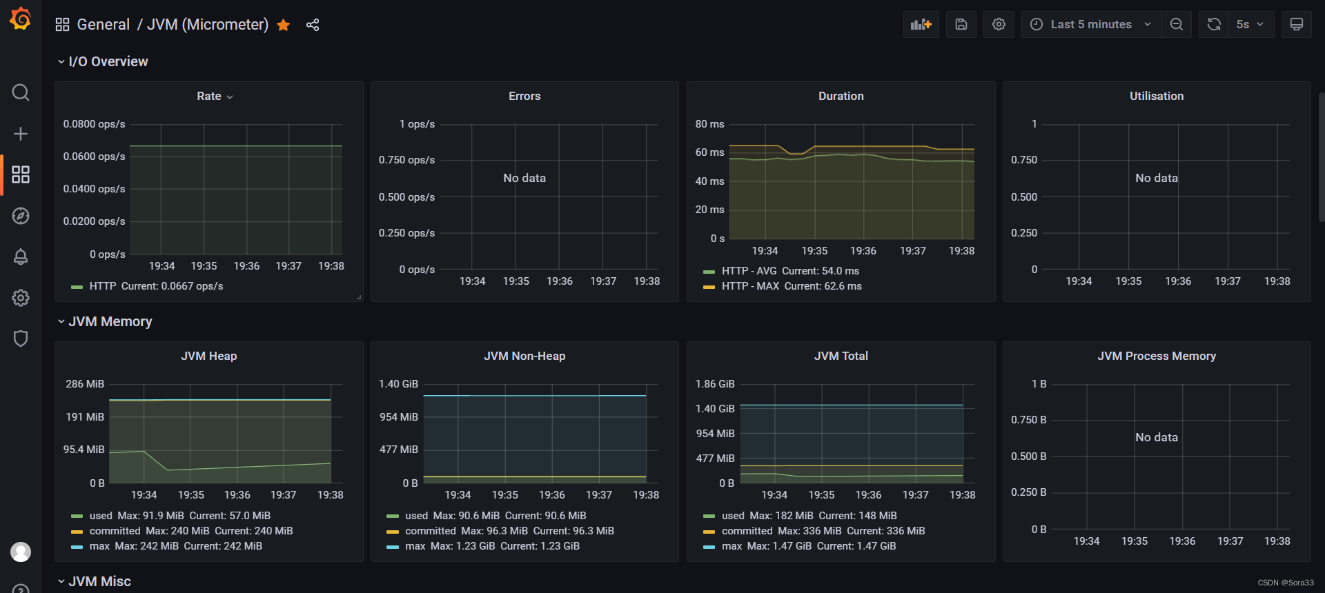
先给大家看一下结果
编辑
这个监控平台可以帮助我们查看项目的运行状态。包括 JVM 的堆占用、非堆占用、网络请求频率、CPU 使用率、新生代老年代等等。是一个非常全面的一个监控平台。 但是在搭建的时候,因为我 prometheus 是部署在服务器上的。我的项目跑在本地。这就很尴尬了,服务器访问不到我本机的项目。这不就大眼瞪小眼了吗。于是,二话不说,把内网穿透撸了一遍。
一。下载 cpolar
我们需要一款工具来帮助我们实现内网穿透。我用的是 cpolar,又简单又快速。
直接去上面官网,(记得注册一个账号) 下载 zip 然后解压安装。
安装完成后你会发现上面都没有发生,别着急。进入安装目录,打开 web 控制台。
输入我们刚刚注册好的账号密码。
输入我们本地项目的端口号。比如这里我设置的就是 http://localhost:8080 的地址 直接创建
然后点开隧道列表 现在我们就可以通过这个地址来让外网访问我们本机的项目了
后面的公网地址只要有网络就可以访问到,那么内网穿透就这么快速的实现了。不过 24 小时就会刷新一次,想要稳定的小伙伴只能买服务器了
本博客所有文章除特别声明外,均采用 CC BY-NC-SA 4.0 许可协议。转载请注明来源 Sora33!
评论











